【搬运】利用Grafana和Promethus在群晖搭建BT下载器流量统计面板

【搬运】利用Grafana和Promethus在群晖搭建BT下载器流量统计面板
Lei Shi利用Grafana和Promethus在群晖搭建BT下载器流量统计面板
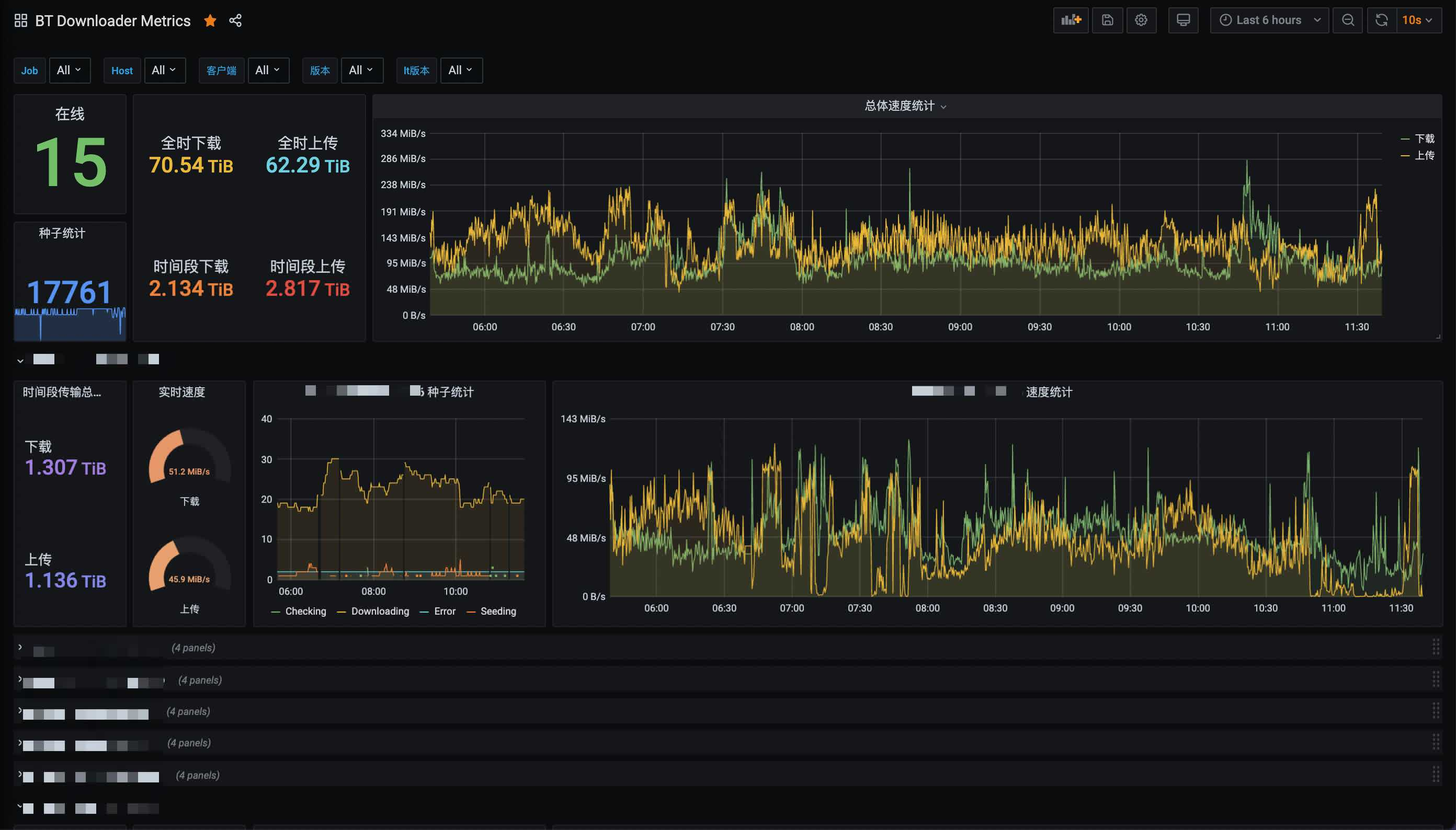
本文将教你如何用Grafana和Promethus搭配订制的exporter在群晖搭建一个用于统计qBittorrent/Deluge/Transmission流量的面板,最终效果如下:
准备工作
- 请准备一台群晖,安装/开启docker
- 准备个文本编辑器用于编辑配置文件
- 准备好你所有下载的用户名/密码并确保可联通
准备配置文件
新建一个文本并取名为config.yml,并如下输入你下载器的登陆信息,现已支持qBittorrent/Deluge/Transmission
qb: |
然后将此文件上传到群晖,建议上传到docker这个共享文件夹内
Docker安装并启动downloader-exporter
在群晖Docker的映像页面,选择新增一个映像,URL输入https://hub.docker.com/r/leishi1313/downloader-exporter
完成下载后你的Docker页面应该像这样
选中映像并点击启动,选择高级设置 -> 存储空间 -> 添加文件
将刚才添加的配置文件挂载到/config/config.yml上
在端口设置页面,本地端口填上9000(或者你自己喜欢的端口)
准备就绪,一路下一步,然后到群晖IP:9000确认下是否有如下页面
Docker安装Prometheus
准备配置文件
新建一个文本并取名为prometheus.yml,并按下图输入你上一步的IP+端口
然后将此文件上传到群晖,名为docker的这个共享文件夹内(重要)
Docker
同样的,在群晖Docker的映像页面,选择新增一个映像,URL输入https://hub.docker.com/r/prom/prometheus,现在你的映像这一栏应该至少有2个映像
同样,在高级设置把刚才的配置文件挂载到/etc/prometheus/prometheus.yml这个地址
别忘了在端口设置同样把9090映射出来,然后浏览器去到群晖IP:9090,看到如下页面并且状态是UP就算成功
Docker安装Grafana
如上2步,我们再添加一个映像,这次的URL输入https://hub.docker.com/r/grafana/grafana,现在你应该有至少3个映像,放心,这是最后一个了
然后在高级设置,把3000映射到本地即可
启动映像,浏览器去到群晖IP:3000看看面板有没有正确启动,用admin/admin作为用户名密码登录
配置面板
配置数据源
在面板的设置选项,点击Data sources
添加我们刚才启动的Prometheus作为数据源
填写群晖IP:9090作为数据源地址
在最后测试并保存此数据源
新建面板
终于到了最激动人心的步骤了,我们回到主页点击+号,选择Import
在Import via grafana.com选项,输入15006
然后配置下面板的名称,选择刚才添加的数据源
然后,就没有然后了,如果所有步骤确认无误,你应该可以看到所有的数据了
常见问题
我的下载器太多了,获取一次数据要10秒钟以上,怎么办?
你可以利用**multi-target-exporter**来实现通过一个端口获取不同的数据,例如:
global: |
某个下载器获取数据太慢了,老是timeout怎么办?
你可以创建多个job,每个job采用不同的timeout时间,例如:
global: |





































